【船机帮】海洋石油平台柴油机组喷油方式发展趋势
船机故障心莫慌,遇事不决船机帮
导读
一、海洋石油平台
柴油机组喷油控制方式简介
目前,海洋石油平台使用的柴油机包括康明斯、卡特彼勒、马克、沃尔沃等多种品牌,其中卡特彼勒柴油机占较大比例。
本节通过对卡特彼勒柴油机喷油控制方式的发展,预测海洋石油平台在柴油机组的选用方面的发展方向。
1、传统的高压油泵、高压油管燃油系统
传统的高压油泵技术是指柴油通过单体高压油泵加压后,通过高压油管进人喷油器喷射。
高压油泵及油路管线如图1 所示。
调速器如图 2 所示。
传统的高压油泵技术的特点是:
(1)喷油正时和持续时间全部采用机械系统控制;
(2)柴油喷射过程的实现由较高的喷射压力完成;
(3)最高喷油压力可达1 170 bar;(4)外部的高压管路是不牢靠的。
2、机械控制单体喷油器燃油系统
机械控制单体喷油器(Mechanically controlled Unit Injector,MUI)燃油系统的控制方式与高压油泵、高压油管燃油系统的控制方式相同,通过机械调速器实现,区别在于依靠摇臂下压喷油器直接控制喷射,而不是通过单体高压油泵加压后通过高压油管进入喷油器喷射。
如 图 3 所示。
MUI的特点是:
(1)机械控制喷油正时和持续时间;
(2)依靠摇臂下压喷油器控制喷射;
(3)高压燃油管路全部实现内置,机组裸露在外部分无高压管路;
(4)系统最高喷油压力可达 1400 bar。
3、第一代电子控制喷射柴油机
第一代电子控制喷射柴油机基本原理可描述为:摇臂压油+执行机构位置控制。
最初投入使用的柴油机电控系统始于1970年。
传统控制方式中的齿条行程由电子调速器取 代,通过速度传感器实现飞锤的作用,通过电子控制系统实现原有弹簧、杠杆的作用。
喷油器喷射过程的实现仍然采用机械喷油方式。
此代电控喷油系统中,喷油量的控制用电子伺服机构代替调速器控制供油滑套位置,以实现供油量的调整;
柴油机组曲轴和凸轮轴的相互运动及相互位置实现柴油机组喷油时间的控制。
4、第二代电子控制喷射柴油机
第二代电子控制喷射柴油机基本原理可描述为:摇臂压油+执行电磁阀时间控制。
始于1980年代,此代电控喷油系统的显著特点是:
通过柴油机摇臂向下运动压动喷油器实现柴油压力升高。
喷油过程的开始和结束过程通过喷油电磁阀的开启和关闭实现,即系统的喷油量和喷油时间由电磁阀直接控制。
如图4所示。
电子控制单体喷油器(Mechanically actuated Electronically controlled Unit Injector, MEUI) 燃油系统是其典型代表。
MEUI的特点是:
(1)电子控制喷油正时和持续时间;
(2)依靠摇臂下压喷油器控制喷射;
(3)没有外部的高压燃油管路;
(4)能够精确控制喷油正时和持续时间;
(5)最高喷油压力可达2070bar;
(6)喷射压力受主机转速影响。
5、 第三代电子控制喷射柴油机
第三代电子控制喷射柴油机基本原理为:
燃油蓄压+执行电磁阀时间控制。
共轨喷射系统正式进人实用化阶段始于 1990年代中后期。
通过发动机驱动高压供油泵,高压供油泵加燃油加压到一定压力后,将经过加压的高压燃油供入共轨内。
此代柴油机电控喷油系统实现了喷油量和喷油时间的完美融合,使燃油的升压机构从发动机的转速和负荷等影响因素中独立出来,即实现燃油压力的独立控制液压驱动电子控制单体式喷油器(Hydraulically actuated Electronically controlled Unit Injector, HEUI)系统是典型代表。
HEUI燃油系统中的燃油供给系统压力较低,压力范围约为 310〜525 kPa。
高压燃油通过在喷油器端部加装的增压活塞产生的高压机油给燃油加压,从而使燃油压力达到一定的高压范围。
其特点是:
(1)电子控制喷油正时和持续时间;
(2)高压燃油的喷射通过液压系统控制;
(3)高压燃油管路完全实现内置;
(4)喷油正时和持续时间的控制更加稳定可靠;
(5)最高喷油压力可达1620 bar;
(6)喷射压力不受主机转速影响。
二、现代电控喷油系统的关键技术
从柴油机发展的不同阶段看,电控喷油系统要求执行机构的反应速度和精度很高。
对于由机械式喷油系统改装的电控喷油系统,由于自身响应速度和控制精度的局限性,在实现喷油规律的灵活控制方面很难达 到要求。
对于由电磁阀控制的电控喷油系统,由于高压电磁阀高速、精准的特点,整个高压燃油系统具备压力高、响应快的优越性能,较容易实现对喷油规律的精确控制。
因此,本节以卡特彼勒公司的第二代电控喷 油系统3500B以及第三代电控喷油系统3400E系列柴油机的电喷实现关键技术为例,对现代由高速响应电磁阀控制的电控喷油系统的控制方式进行详细介绍。
1、第二代电控喷油系统
以卡特彼勒公司的3500B系列MEUI燃油系统为例进行介绍。
(1)第二代电喷控制系统重要组成部分
为实现由高速响应电磁阀控制的电控喷油系统的控制方式,整个系统必须由电子控制模块( Electronic Control Module,ECM)、配线线束、传感器和电子单元喷油器组成。
ECM给电子单元喷油器提供信号并控制柴油机的运转。
ECM主要由2个部件组成:
控制计算机(硬件)和个性模块(软件)。
控制计算机由1个微处理器和电子电路组成。
个性模块是控制计算机的软件,包括确定功率和扭矩曲线的运转图像。
ECM 控制喷油器的正时。
ECM 将信号转换给喷油器,仅当喷油器电磁线圈被来自ECM的105V信号通电时才能喷射燃油。
ECM 依靠控制105V信号的正时和持续时间控制燃油喷射正时、燃油量和所希望的发动机转速。
电子单元喷油器中不需要利用齿条进行机械式调节供油量,而是通过将各传感器信号输入到ECM,由ECM根据接收到的信号实现喷油量和喷油正时的控制。
ECM 将输出指令以电压信号的形式发送到喷油器并持续一定的时间。
在一定的转速下,电磁阀的通电时间越长,喷油器开启时间越长,喷油量越多。
通过电磁阀的开启、关断动作实现燃油喷射时间控制,保证柴油机运转所需要的燃油供应。
配线线束主要用于实现ECM与各类传感器之间的信号传递。
MEUI燃油系统的基本构成图如图5所示。
(2)控制系统功能实现
柴油机速度的控制通过ECM调节喷油器的供油量来实现。
ECM将接收到的油门位置和转速以及排烟温度、燃油压力、冷却液温度等信号进行分析计算,然后输出指令,达到预定转速。
同时,ECM 根据实际速度与预定速度进行对比,计算所需的燃油量并将相关指令发送给喷油器,控制喷油器开启和关闭,实现柴油机转速达到最初所需要的要求。
燃油量的控制由ECM根据所接收到的传感器信号进行内部判断、对比,控制高压电磁阀105V 电源的开断,从而实现喷油器的开启和关闭动作。
当电磁阀得电时,喷油器开启,高压燃油喷射进气缸;当电磁阀失电时,喷油器关闭,高压燃油停止喷射。
高压电磁阀的循环开关实现喷油器的开启和关闭循环动作,保证供油量在合适的范围内。
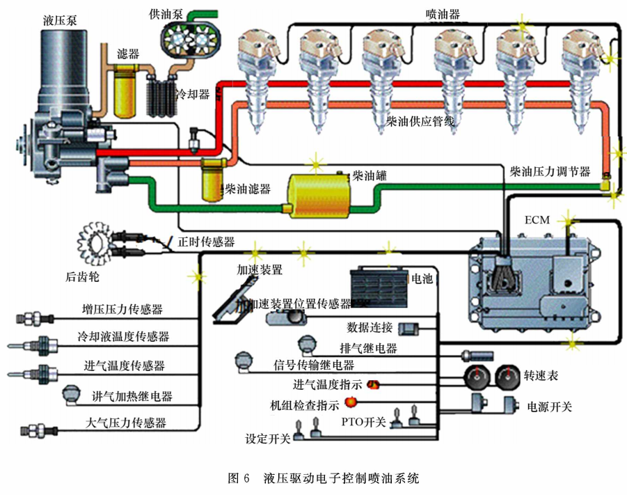
2、第三代电控喷油系统
以卡特彼勒公司的3500B系列柴油机的HEUI为例进行介绍。
HEUI与MEUI最大的区别在于两者柴油喷射压力产生方式不同。
MEUI通过摇臂下压喷油器产生喷射压力,而HEUI通过液压系统产生喷射压力。
由于HEUI喷油器柱塞只有在喷油电磁阀接到ECU的指令后才会动作,因此时间控制更加精确。
同时,该系统燃油喷射压力基本与转速等因素不互相影响,可以快速实现高压燃油的供给和切断,因此在保留EUI燃油系统优点的同时,燃油经济性以及排烟、噪声等指标得到了进一步提高。
HEUI系统的基本构成如图6 所示。
三、结 语
目前老旧海洋石油平台上配备的柴油机组燃油控制方式主要为第一代电喷控制系统,由于目前配备第三代电喷控制系统的柴油机组功率较小,因此新造平台配备的柴油组燃油控制方式主要为第二代电喷控制系统。
随着对柴油机安全性、稳定性、环保型、经济性等综合性能要求越来越高,柴油机组喷油控制方式将引起越来越多研究人员的关注。
可通过新技术、新产品的不断升级改造来满足市场需求。
在海洋钻井业发展的过程中,由于环境保护以及性能要求的提高,原始的机械式喷油系统很难满足这些需求,因为虽然机械式控制系统得到了不断的优化提高,但是要完全按照最佳运转工况的要求实现喷油量和喷射定时则很难完成。
电喷柴油发电机组凭借其优越的环保性能以及安全稳定性,将得到越来越广泛的应用。
本文原创作者系:
中海油能源发展股份有限公司工程技术分公司
李会通
END
所有文章未经授权禁止转载、摘编、复制或建立镜像,违规转载法律必究。

