| 时间:2021-05-23 | 编辑:E航网 | 阅读:1285 | 分享: |
点击蓝字“船机帮”关注我们
船机故障心莫慌,遇事不决船机帮
导读
船舶柴油机曲轴安装、调整是装配柴油机的关键。
曲轴又是柴油机最重要的部件之一。
它的作用是将柴油机各缸的往复功汇总起来,并以回转运动的形式传递出去。
曲轴在运转中的受力情况非常复杂,它总是受着弯曲、扭转和压缩等多种负荷的作用。
曲轴又长又重,而且由于它的形状和受力情况复杂,及其在柴油机中的重要地位,因此它在制造和修理中的技术要求很高。
为此对我们船修行业来讲,曲轴的安装、调整质量直接影响到我们的修船质量。
本文特以技术理论为基础,结合生产实践经验,重点阐述船舶柴油机曲轴轴心线的影响因素及其调整方法,以提高我厂柴油机修理的技术水平。
一
曲轴轴心线的影响因素
曲轴与飞轮结构图
曲轴是一个结构复杂、刚性差的重要零件,容易产生弯曲变形,即便自重也能使其产生变形。
因此,柴油机正常运转情况下,曲轴轴心线主要取决于主轴承下瓦的高低。
柴油机因主轴承高低不等而产生整体变形。
曲轴回转一周时,曲轴上的每一个曲柄都会随之产生微量变形即臂距差,弯曲越严重,臂距差也越大。
曲轴在安装状态下的整体变形即轴线弯曲度,难以直接测量,而曲柄的微量变形是可以定量测出的,所以曲轴的轴心线问题可以通过臂距差来表现。
臂距差测量
影响曲轴臂距差(即轴心线)的因素很多,简述如下:
(1)主轴承不均匀磨损的影响:
曲轴是由许多主轴承支撑的,运转中曲轴不断的在主轴承上转动,与主轴承发生滑动摩擦,使轴承合金不断磨损。
若其中几道磨损特别严重,则各主轴颈就会不均匀下沉,曲轴就发生微量弯曲,这是影响臂距差的主要因索之一。
(2)船舶装载的影响:
船体犹如一弹性梁,由于所受浮力和装货重量分布不均匀,使它会产生弹性弯曲变形,这就会影响到曲轴臂距差。
(3)飞轮重量的影响:
柴油机曲轴上都装有飞轮,且很重,必然会对曲轴臂距差产生影响。
一般情况下飞轮重量对臂距差的影响规律是:
飞轮装上后,使飞轮端曲轴轴心线趋于上弧线弯曲。
(4)活塞连杆装置重量的影响:
它对臂距差的影响规律一般是:
当各主轴承承受重量均匀,各主轴颈与下轴瓦贴附良好。
当拆去活塞连杆装置后会使曲柄轴心线有趋向上弧线方向弯曲。
(5)轴系连接误差的影响:
柴油机曲轴与轴系的连接误差,表现在它 们连接前两法兰之间存在偏移和曲折,此偏移和曲折在法兰连接后就会对臂距差产生影响。
一般主要影响曲轴输出端(通常也是飞轮端)那个曲柄的臂距差。
(6)柴油机冷态与热态的影响:
在条件相同的情况下,柴油机冷态与热态所测得的臂距差值是不相同的。
一般规律是:
热态会使曲轴轴心线呈上弧线弯曲变化的趋势。
(7)柴油机运行中爆发压力的影响:
目前船舶柴油机的爆发压力一般都在5Mpa以上。
有些增压柴油机甚至在10 Mpa以上。这样大的压力在较短时间内其绝大部分通过活塞连杆作用于曲轴上,必然会对臂距差产生影响。
它是冲击负荷,在一个工作循环的某段时间内这种影响是很严重的。
(8)机座底脚螺栓和贯穿螺栓拧紧后的影响:
机架在拆卸前和安装后,必须在贯穿螺栓拧松的情况下,用塞尺检验机架与机座结合面上的贴合情况,如贴合不良且间隙较大,则应对机座上平面进行检验。
通过以上对曲轴臂距差各种影响因素的分析,我们在调整臂距差时,就必须考虑到各方面的因素,综合分析它们的内在联系,使臂距差调整能得到预期的结果。
二
曲轴轴心线的调整
下面介绍一种作图法定性定量判断主轴承高低的方法。
为简化问题,减少一些影响因素。
在以下的讨论中都是以下列条件为基础的:
曲轴个主轴颈与下轴瓦贴附良好;曲轴与轴系脱开;曲轴上未装飞轮或减振器;曲轴上未装活塞连杆装置。
为了求得臂距差与主轴承高低的数值关系先做如下三个假设:
1)主轴颈和曲臂不改变自己的形状,始终保持是直的;
2)主轴颈和曲臂的夹角保持90°不变;
3)曲柄销与两个曲臂的夹角变化相等,即发α=β。
实践证明这三点假设基本上是与实际情况相符的。
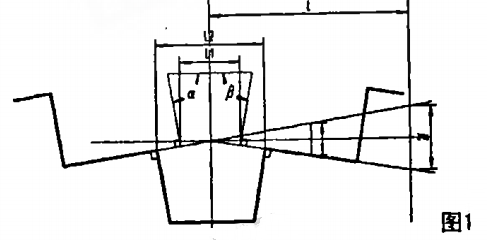
根据假设可将曲轴上某个曲柄弯曲的情况简化并夸大画成如图1所示。
如图:曲轴臂距差:是△=L1—L2;
主轴承偏移量:f;
相邻曲柄中心的偏移量为:2f;
相邻曲柄中心的偏移量2f与臂距差△的关系为:
(本文不做推导)
应该注意的是,这里的臂距差△应是在主轴颈轴线位置上测得的臂距差。
如不是在该位置上测量则应进行换算。
顺次将计算数值按照一定的比例放大绘制在小方格纸上,就可以画出曲轴曲折图,在图中可直接读出各主轴承所需刮削量。
这种方法不仅能判断各主轴承的高低,且能确定它们高多少或低多少,无疑对加快调整工作的进程,减少钳工劳动量是很有意义的;对于主轴承采用不允许拂刮的薄壁轴瓦就更有意义了。
三
总结
综上所述,船舶柴油机曲轴轴心线的影响因素是十分复杂的,因此在选择调整方案时,应全面考虑,争取用最小的工作量来达到理想的曲轴轴心线状态。
本文原创作者系:
辽渔集团船厂 丁春华 吕丰庆
END
感谢阅读和关注
Thanks for reading and attention
感谢分享朋友圈
或点击“在看”
因为有你,
我们会更努力!
来源:船机帮
电话:025-85511250 / 85511260 / 85511275
传真:025-85567816
邮箱:89655699@qq.com



