| 时间:2022-03-22 | 编辑:E航网 | 阅读:1492 | 分享: |
点击蓝字“船机帮”关注我们
船机故障心莫慌,遇事不决船机帮
导读
燃油系统中由于结构比较紧密,往往会存在着一系列的运行故障的问题。
针对于我们国家最为常见的机械式喷射传播柴油机为例,对它们的运行操作方面来说,为了体现出柴油机器燃油系统的整体功率,在船舶柴油发动机部分,首先应该对控制系统进行优化配置,采用最为先进的电子信号处理系统,对船舶柴油机器的整体运行进行控制。
同时,建立预警机制,控制必要的执行机构,在燃油部分,应该采用有品质保障的柴油原料,在一般情况下,不要勾兑船舶发动机内部的柴油,防止出现柴油质量问题引起的拉缸等现象。
一
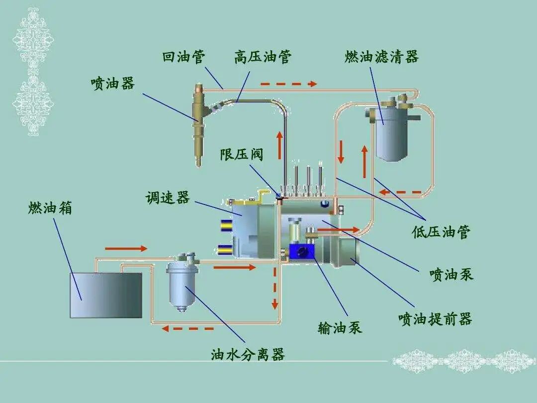
高压油泵方面和喷油器故障方面常见的燃油系统故障问题
燃油系统中常见的故障主要存在于高压油泵方面和喷油器故障方面,由于船舶柴油机器会在大功率运转的过程中,出现冷却障碍的问题,过高的发动机温度会造成船舶喷油嘴喷溅不均匀的现象,将会对船舶柴油发动机的运行速率带来不良影响。
根据燃油系统的常见故障,维修人员首先要打开发动机的内部,对其精细化构造进行必要的检查,认真观察喷油嘴有没有存在被堵塞等问题。
其次,检修工作人员还应该对系统状态进行必要的电子测试,从而保证发动机内部的金属齿条不被磨损。
二
重点关注高压油管喷溅移位问题造成的发动机气温升高问题
对于高压油管喷溅移位问题,船舶检修的工作人员应该进行重点关注,在高压状态下,不充分的燃烧会引发喷油器的阻塞和损毁。
因此,对于船舶航行过程中的发动机过热造成的拉缸问题,工作人员应该对柴油机的运行活动进行良性监测。
监测船舶发动机故障的方法有多种,在实际的维修过程中,最常见的处理发动机冷却故障的办法,就是依靠人工经验来对船舶柴油机的日常运行进行主观预报,这种方法十分简单,只需要工作人员凭借发动机运行的声音状态,就能够得到船舶运行系统的一般性检测标准。
对于船舶柴油发动机冷却系统中的故障分析,机械检修工作人员应该对其进行“声音”和发动机震动频率方面的分析,如果存在船舶发动机温度过高的问题,可以要求驾驶人员适度降低航行的速度,从而保证船舶发动机的初步冷却。
三
加强离线分析,对于柴油发动机运行中的磨损状态进行检测
对于柴油发动机运行过程中出现的磨损状态严重的问题,可以采用加强离线分析的方式,使用测验精度比较高的油液测试表,对船舶柴油发动机的磨损状态进行外部检测。
除此之外,如果柴油机内部出现难以启动或者是不能启动的现象,还应该对船舶运行过程中的具体运行数据进行深入分析,为了保证数据可靠,可以综合使用温度测量计和压力测试表对柴油发动机内部的干扰因素一一排除。
如果柴油发动机冷却系统中出现冒白烟的现象,说明柴油机出现了严重的过载问题,此时的发动机冷却系统将会面临严重的负担,为了保证发动机冷却系统的提前准确报警,必须要在处理船舶柴油发动机冷却系统中的危险装置,更换发动机供油部分的滤芯和清洁滤网。
四
对柴油发动机内部的激振力源运行系统 ,开展子模块数据查询
由于柴油发动机工作时,其内部的激振力源运行系统十分复杂,为了进一步解决柴油发动机在多激励、多振型环境下的高压运转故障,系统工作人员应该针对液油压强以激振力源运行系统点火运行操作为例,必须要严格按照船舶内部中各个缸点火次序进行激活操作,定时地供给火花塞以足够高能量的高压电(大约20000V-25000V的高压),使火花塞产生足够强的火花,点燃可燃混合气让船舶发动机内部的缸套水和滑油温度检测处于标准水平。
跟一般的船舶柴油机内部的冷却系统故障控制和简单排除系统的基本原理一样,强制通风油气分离器也是需要利用曲轴位置传感器和凸轮轴位置传感器来感知曲轴位置和活塞位置,将信号传给电子控制单元ECU,ECU再结合发动机转速,空气流量传感器 ,水温,节气门位置传感器等信号,发出控制信号控制点火器,从而增强整个轮船发动机部分运行的可靠性。
通过封闭式循环曲轴箱强制通风系统的合理匹配,快速实现船舶柴油发动机冷却部分的瞬时降温。
五
实时分析船舶发动机内部温度升高和压力的变化曲线
对于船舶柴油机冷却以及运行系统来说,能够按时在火花塞电极间产生电火花的全部设备,称为船舶发动机点火系统。
为了适应发动机的工作,要求点火系能按照发动机的点火次序,在一定的时刻,供给火花塞以足够能量的高压电,使其两极间产生电火花,点燃混合气,使发动机做功。
然而,船舶发动机内部温度升高和压力的变化曲线呈现出正相关的趋势,利用船体发动机内部工作区域的振动时域信号运行规律,对冷却系统的基本数据进行检测时,可以在每一个发动机缸套的表面部分和缸体的核心部分,找准冷却系统中的相关测点,从而 测算出大致的现行运转状态下的船内发动机气压振动幅值 ,通过“定点”、“定时间”检测的方式,找准船内发动机的运行气压振动频率与运行时间之间的关系曲线图,从而保证船舶柴油发动机冷却系统故障诊断的严格和基本正确。
六
结束语
对于行驶里程数较高、发动机老化比较严重的船舶,检修工作人员应该对其进行全面检测,为了精准的寻找出柴油发动机检测过程中存在的具体问题,可以采用处理成本较高的油耗表检测方法,进行实时柴油机冷却系统故障检测。
根据待诊断案例中存在的一系列故障现象进行处理方式的分类索引,进行故障特征参数的对比分析。
同时,使用一定的匹配算法,排除船舶柴油发动机冷却系统中的工作故障。
本文原创作者系:
海军驻沪东中华造船 (集团)有限公司军事代表室
陈宗煌
舟山市海军华东工程建设局
季 炜
END
来源:船机帮
电话:025-85511250 / 85511260 / 85511275
传真:025-85567816
邮箱:89655699@qq.com



